- Harga Hyperliquid terkoreksi 5% pada hari Senin, melanjutkan pelemahan untuk minggu ketiga berturut-turut.
- Open Interest terus menurun sementara posisi jual mencapai level tertinggi dalam lebih dari sebulan, bersamaan dengan tingkat pendanaan negatif, mengisyaratkan sentimen bearish.
- Indikator momentum menunjukkan risiko penurunan lebih lanjut, menandakan bahwa koreksi mungkin belum berakhir.
Hyperliquid (HYPE) turun hampir 5%, diperdagangkan di bawah $28 pada saat berita ini ditulis pada hari Senin, melanjutkan pelemahan untuk minggu ketiga berturut-turut sejak awal Februari. Sentimen bearish semakin menguat dengan menurunnya Open Interest (OI), meningkatnya taruhan jual dan tingkat pendanaan negatif. Sementara itu, indikator momentum menunjukkan risiko koreksi yang lebih dalam, dengan para penjual tetap mengendalikan pasar.
Data Derivatif Hyperliquid Menunjukkan Memudarnya Sentimen Pedagang
Open Interest (OI) futures Hyperliquid di bursa Binance jatuh menjadi $146,15 juta pada hari Senin, setelah secara konsisten menurun sejak akhir Januari dan mendekati level 21 Januari sebesar $135 juta. Penurunan OI ini mencerminkan berkurangnya partisipasi investor dan memproyeksikan prospek bearish.

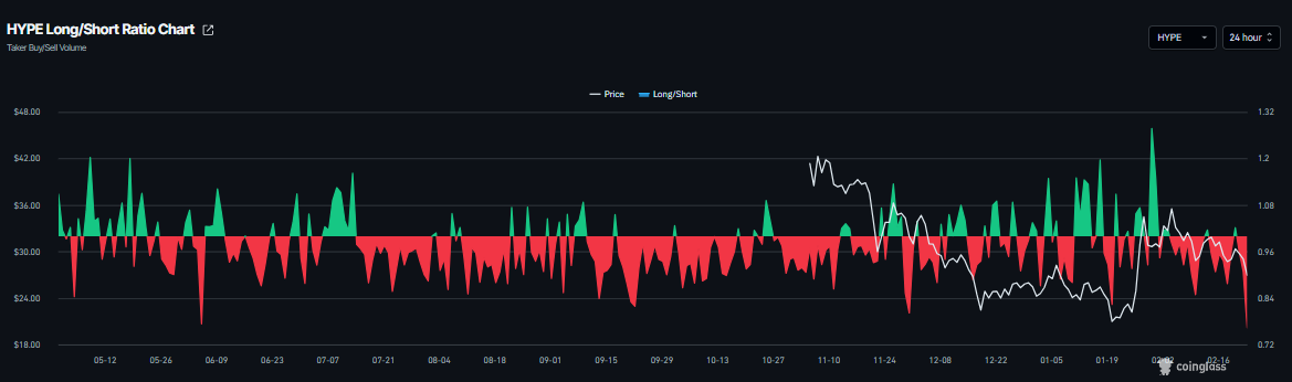
Rasio long-to-short CoinGlass untuk HYPE berada di 0,76 pada hari Senin, level terendah dalam sebulan. Rasio ini, yang berada di bawah satu, mencerminkan sentimen bearish di pasar, karena semakin banyak pedagang yang bertaruh pada penurunan harga aset.

Selain itu, data Tingkat Pendanaan Berbasis OI Coinglass menunjukkan prospek negatif. Metrik ini berbalik negatif pada hari Senin dan berada di -0,032%, mendekati level 16 Oktober, ketika HYPE turun tajam. Rasio negatif menunjukkan bahwa posisi jual membayar posisi beli, mengisyaratkan sentimen bearish terhadap Hyperliquid.

Kekhawatiran Lain: Ancaman Tarif Trump
Selain sentimen bearish dari pasar derivatif, para pedagang harus berhati-hati terhadap kekhawatiran tarif yang semakin meningkat. Pada hari Sabtu, Presiden AS Donald Trump mengatakan bahwa ia akan meningkatkan tarif global menjadi 15% dari 10%. Pernyataannya muncul sehari setelah Mahkamah Agung membatalkan sebagian besar agenda perdagangan presiden.
Dalam sebuah posting di Truth Social, Trump menyatakan bahwa tarif baru akan "berlaku segera." Ia juga memperingatkan bahwa pungutan tambahan akan menyusul.
Pasar Asia membuka minggu dengan nada negatif. Sementara itu, aset safe-haven Emas (XAU) telah memulai dengan kenaikan 1%, sementara aset berisiko seperti Bitcoin telah jatuh di bawah $65.000 sejauh ini pada hari Senin. Perubahan sentimen ini dapat semakin membebani harga Hyperliquid, karena ancaman tarif meredam selera risiko dan ketidakpastian pasar yang lebih luas tetap ada.
Prakiraan Harga Hyperliquid: Indikator Momentum HYPE Menunjukkan Tanda-Tanda Bearish
Harga Hyperliquid ditolak dari Exponential Moving Average (EMA) 100-hari yang sebelumnya ditembus di $30,55 pada hari Sabtu, dan turun 2,38% keesokan harinya. Pada saat berita ini ditulis pada hari Senin, HYPE terus mengalami koreksi lebih dari 4%.
Jika HYPE ditutup di bawah support mingguan di $26,85 secara harian, maka dapat melanjutkan koreksi menuju support harian berikutnya di $23,91.
Relative Strength Index (RSI) pada grafik harian adalah 43, di bawah level netral 50, mengarah ke bawah, menunjukkan momentum bearish yang semakin kuat. Moving Average Convergence Divergence (MACD) menunjukkan bearish crossover pada 10 Februari, yang tetap utuh, semakin mendukung prospek negatif.

Di sisi lain, jika support mingguan di $23,91 bertahan dan pulih, HYPE dapat melanjutkan kenaikannya menuju EMA 100-hari di $30,55.
Informasi mengenai halaman-halaman ini berisi pernyataan berwawasan untuk masa mendatang yang melibatkan risiko dan ketidakpastian. Pasar dan instrumen yang diprofilkan di halaman ini hanya untuk tujuan informasi dan tidak boleh dianggap sebagai rekomendasi untuk membeli atau menjual sekuritas. Anda harus melakukan riset secara menyeluruh sebelum membuat keputusan investasi apa pun. FXStreet tidak menjamin bahwa informasi ini bebas dari kesalahan, galat, atau salah saji material. Juga tidak menjamin bahwa informasi ini bersifat tepat waktu. Berinvestasi di Forex melibatkan banyak risiko, termasuk kehilangan semua atau sebagian dari investasi Anda, dan juga tekanan emosional. Semua risiko, kerugian dan biaya yang terkait dengan investasi, termasuk kerugian total pokok, merupakan tanggung jawab Anda.
Kryptowährungen Nachrichten
PILIHAN EDITOR
Prakiraan Harga Bitcoin: BTC Tergelincir di Bawah $65.000 saat Tarif dan Keresahan Geopolitik Picu Sentimen Risk-Off
Bitcoin (BTC) diperdagangkan dalam zona merah, menguji batas bawah kisaran konsolidasi terbarunya di $65.729 pada saat berita ini ditulis pada hari Senin. Ketidakpastian tarif yang semakin meningkat, bersama dengan meningkatnya ketegangan geopolitik, membebani aset-aset yang lebih berisiko seperti BTC.
Prakiraan Harga Hyperliquid: Koreksi Harga HYPE Semakin Dalam di Tengah Indikator Pasar Bearish
Hyperliquid (HYPE) turun hampir 5%, diperdagangkan di bawah $28 pada saat berita ini ditulis pada hari Senin, melanjutkan pelemahan untuk minggu ketiga berturut-turut sejak awal Februari.
Analisis Harga Pi Network: PI Terus Turun saat Support Utama Menjadi Titik Fokus
Pi Network (PI) tetap berada di bawah tekanan, melanjutkan penurunannya untuk tiga hari berturut-turut dan turun 4% sejauh ini pada hari Senin. Video ulang tahun pertama yang dirilis oleh para pendiri Pi Network pada hari Jumat berfokus pada ekspansi jaringan, migrasi mainnet, dan token ekosistem, tetapi gagal meningkatkan sentimen ritel.
Deteksi level-level utama dengan Technical Confluence Detector
Tingkatkan titik entri dan exit Anda juga dengan Technical Confluence Detector. Alat ini mendeteksi pertemuan beberapa indikator teknis seperti moving average, Fibonacci atau Pivot Points dan menyoroti indikator tesebut untuk digunakan sebagai dasar berbagai strategi.
Ikuti pasar dengan Grafik Interaktif FXStreet
Jadilah trader yang cerdas dan gunakan grafik interaktif kami yang memiliki lebih dari 1500 aset, suku bunga antar bank, dan data historis yang luas. Ini merupakan alat profesional online wajib yang menawarkan Anda platform waktu riil yang dapat disesuaikan dan gratis.