- Harga Hyperliquid diperdagangkan sideways, bertahan dalam kisaran $30,78-$36,51.
- Sentimen beragam di antara para pedagang dengan taruhan short meningkat sementara suku bunga pendanaan tetap positif.
- Prospek teknis mengindikasikan pendekatan tunggu dan lihat untuk pergerakan arah berikutnya.
Harga Hyperliquid (HYPE) diperdagangkan sideways pada saat berita ini ditulis pada hari Selasa, mencerminkan ketidakpastian pasar saat para pedagang menunggu sinyal arah yang lebih jelas. Data derivatif lebih lanjut mendukung sentimen beragam ini, dengan taruhan short meningkat sementara suku bunga pendanaan tetap positif.
Sinyal Beragam di Antara Para Pedagang HYPE
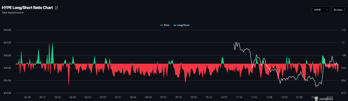
Data derivatif Hyperliquid menunjukkan sinyal beragam. Rasio long-to-short CoinGlass untuk HYPE tercatat 0,91 pada hari Selasa. Rasio ini, yang berada di bawah satu, mencerminkan sentimen bearish di pasar, karena semakin banyak pedagang yang bertaruh pada penurunan harga aset.

Sementara itu, suku bunga pendanaan mendukung tesis bullish. Data Suku Bunga Pendanaan OI-Weighted CoinGlass menunjukkan bahwa jumlah pedagang yang bertaruh bahwa harga HYPE akan turun terlihat lebih rendah daripada mereka yang mengantisipasi kenaikan harga.
Metrik ini beralih ke suku bunga positif pada hari Sabtu dan saat ini berada di 0,0033% pada hari Selasa, mengindikasikan bahwa posisi long membayar posisi short. Secara historis, seperti yang ditunjukkan dalam grafik di bawah ini, ketika suku bunga pendanaan beralih dari negatif ke positif, harga Hyperliquid telah melonjak tajam.

Prakiraan Harga Hyperliquid: Pendekatan Tunggu dan Lihat untuk Pergerakan Arah Berikutnya
Harga Hyperliquid telah diperdagangkan sideways di antara Exponential Moving Average (EMA) 100-hari di $30,77 dan resistance harian di $36,51 sejak 28 Januari. Pada saat berita ini ditulis pada hari Selasa, HYPE mendekati batas bawah konsolidasi di $30,77.
Para pedagang yang ingin melakukan short HYPE dapat melakukannya jika harga menembus dan ditutup di bawah EMA 100-hari di $30,77 pada basis harian; ini dapat melanjutkan penurunan menuju support mingguan di $26,85.
Relative Strength Index (RSI) pada grafik harian adalah 53, mengarah ke bawah menuju level netral 50, mengindikasikan memudarnya momentum bullish. Moving Average Convergence Divergence (MACD) menunjukkan bearish crossover pada hari Selasa, menyarankan tanda-tanda awal momentum bearish.

Namun, jika HYPE menembus dan ditutup di atas ujung atas kisaran konsolidasi di $36,51 pada basis harian, ia dapat melanjutkan rally menuju level Fibonacci retracement 61,8% di $44,46.
Informasi mengenai halaman-halaman ini berisi pernyataan berwawasan untuk masa mendatang yang melibatkan risiko dan ketidakpastian. Pasar dan instrumen yang diprofilkan di halaman ini hanya untuk tujuan informasi dan tidak boleh dianggap sebagai rekomendasi untuk membeli atau menjual sekuritas. Anda harus melakukan riset secara menyeluruh sebelum membuat keputusan investasi apa pun. FXStreet tidak menjamin bahwa informasi ini bebas dari kesalahan, galat, atau salah saji material. Juga tidak menjamin bahwa informasi ini bersifat tepat waktu. Berinvestasi di Forex melibatkan banyak risiko, termasuk kehilangan semua atau sebagian dari investasi Anda, dan juga tekanan emosional. Semua risiko, kerugian dan biaya yang terkait dengan investasi, termasuk kerugian total pokok, merupakan tanggung jawab Anda.
Kryptowährungen Nachrichten
PILIHAN EDITOR
Bitcoin Cash Melemah, Risiko Pemulihan Temporer di Tengah Sinyal Bearish
Bitcoin Cash (BCH) diperdagangkan di zona merah di bawah $522 pada saat berita ini ditulis pada hari Selasa, setelah beberapa penolakan di resistance utama.
Top Gainers Kripto: World Liberty Financial, MemeCore, dan Quant Mendapatkan Momentum
World Liberty Financial (WLFI), MemeCore (M), dan Quant (QNT) memimpin kenaikan dalam 24 jam terakhir saat pasar mata uang kripto yang lebih luas stabil setelah koreksi minggu lalu. Namun, prospek teknis altcoin tetap beragam karena tekanan sisi bawah yang berlaku dan sentimen pasar yang rentan.
Prakiraan Harga Pi Network: PI Melanjutkan Penurunan saat Migrasi Mainnet yang Stabil Menambah Tekanan
Pi Network (PI) turun lebih dari 3% pada saat berita ini ditulis pada hari Senin, menandai hari ketiga berturut-turut kerugian. Tren penurunan di PI sejalan dengan migrasi mainnet token PI yang stabil, yang dapat memicu tekanan jual.
Deteksi level-level utama dengan Technical Confluence Detector
Tingkatkan titik entri dan exit Anda juga dengan Technical Confluence Detector. Alat ini mendeteksi pertemuan beberapa indikator teknis seperti moving average, Fibonacci atau Pivot Points dan menyoroti indikator tesebut untuk digunakan sebagai dasar berbagai strategi.
Ikuti pasar dengan Grafik Interaktif FXStreet
Jadilah trader yang cerdas dan gunakan grafik interaktif kami yang memiliki lebih dari 1500 aset, suku bunga antar bank, dan data historis yang luas. Ini merupakan alat profesional online wajib yang menawarkan Anda platform waktu riil yang dapat disesuaikan dan gratis.