- Harga DUSK melanjutkan pemulihan pada hari Selasa setelah rebound dari EMA 50-hari di $0,10 pada hari sebelumnya.
- Data derivatif menunjukkan sentimen yang membaik, karena taruhan beli di antara para pedagang meningkat.
- Prospek teknis mendukung pemulihan potensial jika support utama bertahan.
Harga DUSK (DUSK) sedang melanjutkan pemulihannya, diperdagangkan di atas $0,108 pada saat berita ini ditulis pada hari Selasa, setelah menemukan support di level utama pada hari sebelumnya. Data derivatif mendukung rebound yang sedang berlangsung, dengan meningkatnya taruhan beli di antara para pedagang. Di sisi teknis, prospeknya sedikit bullish jika support utama bertahan.
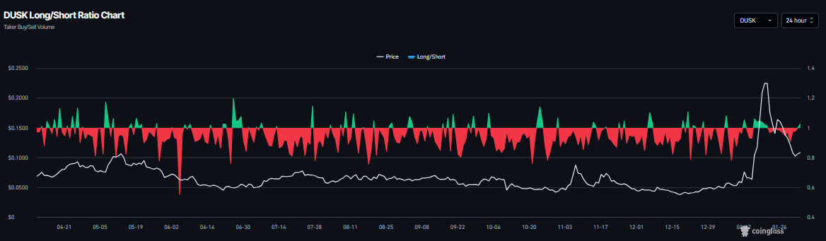
Data Derivatif DUSK Mendukung Sentimen yang Membaik
Data CoinGlass menunjukkan bahwa rasio long-to-short DUSK membaca 1,02 pada hari Selasa dan telah meningkat secara stabil. Rasio di atas satu mencerminkan sentimen bullish di pasar, karena semakin banyak pedagang yang bertaruh pada harga aset untuk rally.

Selain itu, Open Interest (OI) futures DUSK di bursa Binance naik menjadi $7,42 juta pada hari Selasa dari $6,50 juta pada hari sebelumnya, setelah penurunan tajam sejak pertengahan Januari, seperti yang ditunjukkan pada grafik di bawah. Pemulihan ringan dalam OI ini mencerminkan meningkatnya partisipasi investor dan menunjukkan prospek yang konstruktif.

Prakiraan Harga DUSK: DUSK Menemukan Support di Sekitar Level Utama
Harga DUSK ditolak di sekitar puncak Desember 2024 sebesar $0,338 pada 19 Januari dan sejak itu turun lebih dari 58% dalam hampir dua minggu, menguji kembali Exponential Moving Average (EMA) 50-hari di $0,100 pada hari Minggu. Pada hari Senin, DUSK menemukan support di sekitar EMA 50-hari dan sedikit rebound. Pada saat berita ini ditulis pada hari Selasa, DUSK diperdagangkan di atas $0,110.
Jika DUSK melanjutkan pemulihannya, koin ini dapat melanjutkan kenaikan menuju Fibonacci retracement 61,8% (ditarik dari level rendah Oktober $0,025 hingga level tinggi Januari 2024 $0,329) di $0,148.
Relative Strength Index (RSI) pada grafik harian adalah 47, mengarah ke atas menuju level netral 50, menunjukkan momentum bearish yang memudar. Agar momentum bullish dapat dipertahankan, RSI harus bergerak di atas level netral.

Di sisi lain, jika DUSK ditutup di bawah EMA 50-hari di $0,100 secara harian, koin ini dapat melanjutkan koreksi menuju EMA 100-hari di $0,082.
Informasi mengenai halaman-halaman ini berisi pernyataan berwawasan untuk masa mendatang yang melibatkan risiko dan ketidakpastian. Pasar dan instrumen yang diprofilkan di halaman ini hanya untuk tujuan informasi dan tidak boleh dianggap sebagai rekomendasi untuk membeli atau menjual sekuritas. Anda harus melakukan riset secara menyeluruh sebelum membuat keputusan investasi apa pun. FXStreet tidak menjamin bahwa informasi ini bebas dari kesalahan, galat, atau salah saji material. Juga tidak menjamin bahwa informasi ini bersifat tepat waktu. Berinvestasi di Forex melibatkan banyak risiko, termasuk kehilangan semua atau sebagian dari investasi Anda, dan juga tekanan emosional. Semua risiko, kerugian dan biaya yang terkait dengan investasi, termasuk kerugian total pokok, merupakan tanggung jawab Anda.
Kryptowährungen Nachrichten
PILIHAN EDITOR
Prakiraan Harga Polygon: POL Rebound setelah Adopsi Standar ERC-8004, Pembakaran Token Terbesar
Polygon (POL) jeda di atas $0,1100 pada saat berita ini ditulis di hari Selasa, setelah pemulihan 11% dari support psikologis kritis di $0,1000 pada hari sebelumnya.
Bernstein Prakirakan Bitcoin Berpotensi Pulih, Harapkan Harga Berada di Terendah di Sekitar $60.000
Bitcoin dapat mencapai terendah di sekitar puncak siklus terakhirnya di kisaran $60.000 sebelum melihat pemulihan yang mungkin terjadi di paruh pertama tahun ini, menurut para analis Bernstein.
Prakiraan Harga Hyperliquid: HYPE Menguat saat Proposal HIP-4 Mendukung Pasar Prediksi
Hyperliquid (HYPE) melanjutkan pemulihannya sebesar 8% pada saat berita ini ditulis pada hari Selasa, didorong oleh proposal HIP-4 untuk menambahkan perdagangan hasil, yang merujuk pada pasar prediksi dan kontrak opsi terikat.
Deteksi level-level utama dengan Technical Confluence Detector
Tingkatkan titik entri dan exit Anda juga dengan Technical Confluence Detector. Alat ini mendeteksi pertemuan beberapa indikator teknis seperti moving average, Fibonacci atau Pivot Points dan menyoroti indikator tesebut untuk digunakan sebagai dasar berbagai strategi.
Ikuti pasar dengan Grafik Interaktif FXStreet
Jadilah trader yang cerdas dan gunakan grafik interaktif kami yang memiliki lebih dari 1500 aset, suku bunga antar bank, dan data historis yang luas. Ini merupakan alat profesional online wajib yang menawarkan Anda platform waktu riil yang dapat disesuaikan dan gratis.